多種訴求
安全優先、效率優先、成本優先
多種用戶
企業、工廠、物管、維保單位
多種業務
安保、運維、后勤、保潔
背景:我國制冷用電量占全社會用電量 15%以上,年均增速近20%,大中城市空調用電負荷約占夏季高峰負荷的 60%
加強制冷領域節能改造,重點支持中央空調節能改造、數據中心制冷系統能效提升、園區制冷改造和冷鏈物流綠色改造等重點示范工程。
支持在公共機構、大型公建、地鐵、機場等重點領域,更新淘汰低效設備,運用智能管控、管路優化等技術實施改造升級。
支持有條件的地方選擇商業聚集區、高校園區、集中行政中心、休閑度假區等制冷需求大、負荷集中的園區,整體設計供冷改造方案,探索采用供冷服務托管、按冷量計量收費、制冷需求和能效性能保障合同等商業模式,建設高效綠色供冷系統。
深入實施綠色制造工程,大力推行綠色設計,完善綠色制造體系,建設綠色工廠和綠色工業園區。推進數字化智能化綠色化融合發展,加強重點行業和領域技術改造。
實施園區節能降碳工程,以高耗能高排放項目,集聚度高的園區為重點,推動能源系統優化和梯級利用,打造一批達到國際先進水平的節能低碳園區。
把碳達峰、碳中和納入經濟社會發展全局,堅持“全國統籌、節約優先、雙輪驅動、內外暢通、防范風險”的總方針,有力有序有效做好碳達峰工作,加快實現生產生活方式綠色變革,推動經濟社會發展建立在資源高效利用和綠色低碳發展的基礎之上,確保如期實現2030年前碳達峰目標。
組織開展碳達峰試點建設。加大中央對地方推進碳達峰的支持力度,選擇100個具有典型代表性的城市和園區開展碳達峰試點建設,在政策、資金、技術等方面對試點城市和園區給予支持,加快實現綠色低碳轉型,為全國提供可操作、可復制、可推廣的經驗做法。
能耗設備數據依賴?動抄表和人工上報,數據滯后、精度低、數據量少。缺乏可視化管理,數據利用價值待提升,需要從用能數據中統計分析并挖掘節能潛力。
產業園區、工業園區及辦公園區等用能時間長、涉及人員多、用電設備多,整體耗能強度高,浪費能源情況較為嚴重、用戶普遍節能意識薄弱,是實實在在的“用能大戶”。
綜合園區占地面積廣、機電設備繁雜。人工巡檢將消耗大量人力物力,也需要大量專業人員對機電設備進行管理。整體運維成本高。
缺乏頂層設計基礎,需求考慮不完善。多套子系統如監測系統、收費系統等各系統存在著信息壁壘,功能上不能互通,數據無法共享。是導致運維效率低的主要原因。
安全優先、效率優先、成本優先
企業、工廠、物管、維保單位
安保、運維、后勤、保潔
移動應用 綜合駕駛艙 物聯網平臺 集成通信 數據上傳 一站式管理
能源管理 智慧空調 智慧熱水 電力監控 能耗收費
綜合態勢 事件監控 數據分析 決策支持 狀態可視 業務可管 運營可控
智慧園區能源管理系統
能耗監測系統
中央空調節能控制系統
分體空調控制系統
生活熱水節能控制系統
智慧照明控制系統
電力監測系統
能耗收費系統

園區各樓棟、各廠房進行水、電、空調等進行集中抄表;
分析用能數據,挖掘節能空間、能耗超標異常告警;
自動統計各用戶的能耗費用,自動收費打單,用戶移動端繳費;
對各類能耗成本進行分析,如:中央空調機房系統能效分析,空調COP值監測分析,冷量成本分析;
與市級建筑能耗監測管理平臺對接,能耗信息公示管理;
對中央空調、分體空調進行集中監控,節能運行管理。

監測建筑總耗電量、人均耗電量與單位建筑面積耗電量等指標,分析建筑不同時間段用電特征,快速定位異常時間用能或超標用量;
實時監測建筑的用能情況,系統可自動對能耗超標、跑冒滴漏、能耗異常進行告警;
可根據民用建筑能耗標準或項目的定額指標,分析建筑用能情況,計算節能空間;
對中央空調系統進行制冷/制熱的系統能效與成本進行計算與分析,掌握中央空調系統運行情況。

【集中管理】對中央空調進行集中管控,可遠程控制空調開關機;空調末端可設置溫度上下限、定時開關機、開窗關空調;
【高效運行】中央空調機房系統能效分析,空調COP值監測分析,空調系統耗電量、對空調輸出的冷量成本分析,提示物業更換或清洗空調部件。
中央空調開啟時間長,無集中管理,能源消耗大,巡檢人力投入大
以保證末端舒適度為前提,增加回風溫度、室內溫度等反饋調節,對室內狀態點的變化及時調整運行;
克服大流量小溫差的運行難題;
基于末端監控的負荷預測與冷源實時聯動的精準供能;
實現設計補缺、設備優化、科學管理;
透徹感知、廣泛物聯、深度智能。
基于分布式的定溫差控制技術突破(精準調節,實現設計溫差)
基于傳熱優化的風水聯調技術突破(高效傳熱,助力節能降耗)
基于變給定壓差的技術突破(按需供壓,一帕都不浪費)
基于最大限度提升主機能效的技術突破(高效節能,源于對設備性能的深度掌握)
空調末端節能量節約高達65%-80%
中央空調系統全年運行能耗節約30%-45%

對分體空調進行集中管控,可監測房間溫度狀態,可設置溫度上下限、定時開關機、開窗關空調;
手機智能控制分體空調;
對分體空調用量與待機功耗進行用量趨勢展示;
人體紅外感應、窗磁聯動、節能模式自動切換。


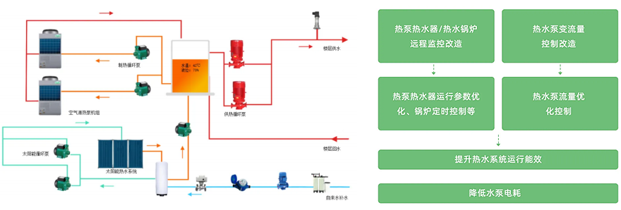
對設備運行狀態(生活熱泵、熱泵循環泵、熱水循環回水泵、電動閥)和運行參數(溫度、壓力、液位等)進行遠程監控; 由系統根據用戶熱水需求自動控制,實現無人值守;
系統可根據室外氣象參數、人體舒適性理論,實現對生活熱水供水溫度的動態調節;
系統可根據室外氣象參數、用水人數、熱水量使用的分布時間段等信息,對每天用水負荷進行預測分析,實現對生活熱水系統變給定壓力控制。

公共區域在現有基礎的照明燈具基礎上,通過加裝光感+人體紅外感應模塊控制器,實現公共區域照明系統的智能控制。
減少燈具長亮時間;
延長燈具壽命;
減少運行維護管理費用。
紅外智能節電開關是基于紅外線技術的自動控制產品,當有人進入感應范圍時,專用傳感器探測到紅外光譜的變化,自動接通負載,人不離開感應范圍,將持續接通;人離開后,延時自動關閉負載。人到燈亮,人離燈熄,親切方便,安全節能,更顯示出人性化關懷。
公共區域燈光智能控制模塊,有效地實現公共區域照明燈具的智能感應控制。環境光信號和人體存在信號等外界因素是其主要輸入參數,當環境光的強度低于某一閥值時不開燈,達到一定閥值并有人存在時開燈。

從供電引入直至用電設備,監測各配電節點的供配電運行參數, 并統計設備的用電量;
通過對諧波、電 壓波動、擾動、頻率偏差、不平衡度等參數的 監測,幫助用戶發現電能質量問題,提高用電效率,保護用電設備。
| 艾科硬件產品 | 物業方 | 用戶方 |
|---|---|---|
帶控制模塊水電表 | 實現遠程開關 設置欠費閥值,自動切斷能源供應 實現服務器端和手機端管理 | 使用微信服務號 進行手機繳費或充值 查看水電用量、余額、充值記錄 |
溫控型采集器空調計量 | 實現遠程開關風機盤管閥門 設置欠費閥值,自動切斷能源供應,鎖定 面板禁止欠費用戶使用空調 遠程網絡溫控(溫度、檔位、定時開關機等) 實現服務器端和手機端管理 | 使用微信服務號 進行手機繳費或充值 查看空調用量、余額、充值記錄 手機控制空調溫度、檔位、開關機 面板可顯余額、繳費提醒 |
熱量表空調計量 | 實現遠程開關風機盤管閥門 設置欠費閥值,自動切斷能源供應 實現服務器端和手機端管理 | 使用微信服務號 進行手機繳費或充值 查看空調用量、余額、充值記錄 面板可顯余額、繳費提醒 |